Aave (AAVE), le protocole de prêt et d'emprunt de cryptomonnaies
Aave (AAVE) est un protocole open source et non-custodial permettant la création de marchés sur la finance décentralisée (DeFi). Il permet à ses utilisateurs de percevoir des intérêts sur le dépôt de leurs cryptomonnaies et d'emprunter des actifs, le tout de manière décentralisée grâce à un système de gouvernance fonctionnant avec la cryptomonnaie AAVE.
Qu'est-ce que le protocole Aave ?
Créée en 2017 et basée à Londres, la société Aave est à l'origine du protocole du même nom développant une application décentralisée (dApp) où les utilisateurs peuvent prêter ou emprunter des cryptomonnaies.
Les prêteurs fournissent des liquidités au marché tandis que les emprunteurs peuvent souscrire des emprunts avec des cryptomonnaies mises en collatéral. En échange du blocage de leurs fonds, les prêteurs sont récompensés par un revenu passif.
Le protocole Aave prend en charge plus de 25 cryptomonnaies différentes, avec une large sélection de stablecoins pour réduire la prise de risque des investisseurs.
Lors d'un dépôt dans le protocole Aave, des Aave Tokens (aTokens) sont forgés. Ces tokens particuliers suivent la valeur de l'actif sous-jacent déposé et sont brûlés lors du remboursement du prêt. Pendant que l'actif sous-jacent est prêté aux emprunteurs, les aTokens génèrent des intérêts en temps réel.
Aave propose également des solutions sous-collatéralisées. Le protocole rend ainsi possibles les emprunts de manière instantanée sans qu'une garantie soit nécessaire par le biais de flash loans.
Lors de son ICO en 2017, Aave était connue sous le nom d'ETHLend. La société a rapidement abandonné ce nom pour marquer son passage d'une stratégie de prêt peer-to-peer décentralisée à une stratégie basée sur les pools de liquidité.
Auparavant, le token natif du protocole était le LEND. Il a été remplacé par le token AAVE suite à une migration acceptée par la communauté en 2020. Le ratio de migration était de 100 LEND pour 1 AAVE. Ce token est principalement utilisé par la communauté afin de proposer et voter des améliorations à implémenter sur le protocole.
« Aave » est un mot finnois qui se traduit par « fantôme » en français. Pour Aave, cela représente son objectif de créer une infrastructure transparente et ouverte pour une finance hautement décentralisée.
Initialement disponible sur la blockchain Ethereum uniquement, le protocole Aave s’est peu à peu exporté à d’autres réseaux. À l’heure de l’écriture de ces lignes, en plus d’Ethereum, l’application est disponible sur :
- Arbitrum ;
- Optimism ;
- Polygon ;
- Avalanche ;
- Fantom ;
- Harmony.

Logo du Aave (AAVE), stylisé par Cryptoast
L'écosystème du protocole
Complexe dans son fonctionnement, penchons-nous sur les nombreuses composantes du protocole Aave. Comment celui-ci fonctionne-t-il et que permet-il de faire ?
La tokénisation par les Aave Tokens
Le protocole Aave implémente une stratégie de tokenisation pour les fournisseurs de liquidité. Lors d'un dépôt, le prêteur reçoit des tokens de produits dérivés baptisés Aave Tokens (ou aTokens).
Ces aTokens correspondent avec un ratio 1:1 aux actifs sous-jacents déposés et suivent le standard ERC-20 d'Ethereum. Le solde des aTokens de chaque déposant augmente au fil du temps, en raison de l'accumulation permanente des intérêts générés par les dépôts.
Les aTokens implémentent nativement le concept de réorientation des taux d'intérêt. Ce concept permet de distinguer la valeur accumulée au fil du temps par les intérêts payés par les emprunteurs du solde initialement déposé.
Dès qu'un portefeuille lié à Aave comporte des aTokens, la valeur accumulée par ces derniers peut être redirigée vers n'importe quelle adresse, ce qui permet de fractionner le solde et les intérêts générés.
Malgré les avantages que ce modèle de tokenisation présente, il s'accompagne d'un léger inconvénient : il est impossible de transférer la totalité du solde en une seule transaction.
En effet, le montant exact d'un transfert ne peut pas être renseigné puisque les intérêts continuent à fonctionner même pendant la confirmation de l'opération de transfert. Cela signifie qu'un très petit solde (dust balance) sera toujours laissé sur le portefeuille à l'origine d'un transfert.
Détenir un wallet et des ETH
Pour utiliser Aave, vous avez nécessairement besoin au préalable d'une connexion à un portefeuille supportant Ethereum ou l’un des autres blockchains où Aave est disponible. Puisqu’Ethereum reste le réseau numéro 1 pour la finance décentralisée, la suite de cette présentation se basera sur ce dernier.
En raison de son efficacité et de sa réputation dans l'industrie du Web3, nous vous conseillons vivement d'utiliser MetaMask. ? Cette extension Web est relativement simple à utiliser et à installer.
Si vous détenez déjà votre propre portefeuille MetaMask et êtes un habitué de son utilisation, passez ce tutoriel. Dans le cas contraire, découvrez les 3 étapes préalables avant de pouvoir utiliser Aave avec MetaMask :
Les fonctionnalités de l'application
Déposer des fonds
Déposer des cryptomonnaies sur Aave vous permet de générer des gains de manière passive. En effet, vous êtes récompensés par le protocole pour fournir de la liquidité à des actifs que d'autres personnes emprunteront.
Le dépôt de vos cryptomonnaies sur Aave s'avère judicieux si vous détenez des stablecoins. Prenons l'exemple de l'USDT de Tether, pour lequel Aave propose un taux d'intérêt annuel de 8,4% à l'heure de l'écriture de ces lignes.
L'utilisation de cette fonctionnalité est très simple. Il vous suffit de sélectionner l'actif que vous souhaitez déposer parmi les cryptomonnaies supportées par la plateforme, puis de renseigner le montant de votre dépôt. Une fois votre dépôt enregistré, vous commencez à percevoir des intérêts.

Interface de l'application Aave
Chaque actif a son propre marché de l'offre et de la demande avec son propre taux d'intérêt annuel qui varie avec le temps. Ainsi, si l'écart entre les liquidités disponibles et les fonds empruntés se resserre, le taux d'intérêt annuel en dépôt augmente (ceci est également fonction d'autres facteurs).
Comment sont calculés les intérêts perçus ?
Les dépositaires de tokens sur Aave reçoivent des revenus passifs qui évoluent en fonction des conditions du marché. Tous ceux apportant de la liquidité à un actif se partagent les intérêts payés par les emprunteurs correspondant au taux d'emprunt moyen multiplié par le taux d'utilisation.
Plus le taux d'utilisation d'une réserve est élevé, plus le rendement pour les déposants est élevé. Une feuille de calcul mise à jour en temps réel permet de voir ce modèle de taux d'intérêt en action.
Emprunter des cryptomonnaies
Pourquoi emprunter des cryptomonnaies ?
La seconde possibilité sur Aave est l'emprunt de cryptomonnaies. Cela peut paraître assez curieux, mais emprunter des cryptos peut s'avérer relativement intéressant.
Supposons que vous avez une position ouverte sur l'ETH et qu'une opportunité d'investissement s'offre à vous. Il vous sera impossible de récupérer vos ETH, sauf si vous clôturez votre position pour obtenir des liquidités.
En empruntant des cryptomonnaies avec Aave, vous pouvez obtenir des liquidités sans pour autant vendre vos actifs. Cela vous permet de profiter de nouvelles possibilités d'investissement ou de faire face à des dépenses imprévues.
Comment emprunter des cryptomonnaies avec Aave ?
Pour obtenir un prêt sur le protocole, vous devez déposer sur Aave des fonds qui serviront de garantie, aussi appelée « collatéral ». Ce collatéral sert de sécurité au protocole : si votre prêt n'est pas remboursé, alors Aave garde le collatéral que vous lui avez fourni.
Une fois devant la liste des actifs disponibles, sélectionnez celui dont vous avez besoin, plus cliquez sur le bouton « Emprunter » en bas à droite.
Renseignez ensuite le montant souhaité en fonction de votre collatéral. Sélectionnez ensuite un taux stable ou variable puis confirmez votre transaction.
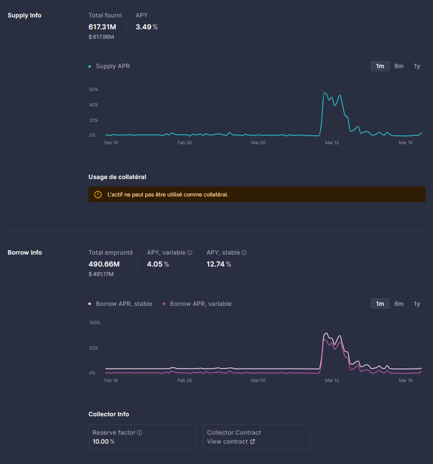
La capture suivante résume le taux d'intérêt pour un dépôt, ainsi que le taux stable et le taux variable d'un emprunt d'USDT sur Aave. Ainsi, le taux d'intérêt en choisissant un emprunt stable d'USDT est fixé à 12,74% lors de l'écriture de ces lignes. Quant à l'emprunt variable, celui-ci propose un taux d'intérêt plus faible de 4,05% :

Information sur les taux pour prêteurs et emprunteurs
Quelle est la différence entre taux stable et taux variable ?
Les taux stables agissent comme un taux fixe à court terme, mais peuvent être rééquilibrés à long terme en fonction de l'évolution des conditions du marché. Opter pour un taux stable permet donc de planifier à l'avance le montant des intérêts à payer.
Au contraire, le taux variable est le taux basé sur l'offre et la demande dans Aave. Le taux variable change au fil du temps et devient plus ou moins avantageux en fonction du pourcentage de token utilisé sur le protocole : plus la réserve d'une classe d'actif est utilisée, plus son taux variable sera élevé.
Les flash loans
Les flash loans sont des prêts spécifiques seulement accessibles à ceux ayant les compétences techniques pour les déployer, comme les développeurs. Ce type de solution permet d'emprunter un montant sans collatéral sur la finance décentralisée (DeFi) à condition de le rembourser dans le même temps.
Sur Aave, les flash loans sont principalement utilisés pour des opérations d'arbitrage entre des actifs et pour la liquidation de position d'emprunteur.
Les modes Isolation et High Efficiency
En mars 2022, Aave déployait sa V3 avec son lot d'améliorations et de nouvelles fonctionnalités. Alors que des perfectionnements concernant la gouvernance et la sécurité du protocole ont eu lieu, deux nouveaux services ont été ajoutés : les modes Isolation et High Efficiency.
Le premier mode permet au protocole de limiter son exposition lorsque de nouveaux marchés d'actifs sont créés. En outre, lorsque la communauté propose de créer un nouveau marché d'actif sur Aave, cette proposition peut être classée comme « isolée ». Dans ce cas, l'utilisateur qui fournit des liquidités de cet actif ne pourra pas se voir accorder un prêt en dehors des stablecoins autorisés par la gouvernance dans une limite préétablie.

Représentation graphique du mode Isolation
Concernant le mode High Efficiency (eMode), il permet aux emprunteurs d'optimiser leurs emprunts en recherchant le plus pertinent par rapport aux actifs destinés en collatéral.
Les utilisateurs doivent faire le choix entre plusieurs catégories d'actifs faisant chacune référence à un ensemble d'actifs sous-jacent tel que des stablecoins dollars, des actifs corrélés au cours du BTC ou de l'ETH. Le eMode supporte jusqu'à 255 catégories d'actifs différentes.
Le stablecoin GHO
Aave part du constat que les stablecoins ne sont pas encore assez matures pour garantir la sécurité des utilisateurs. Les exemples ne manquent pas à l'appel : l'UST de Terra (LUNA) s'est effondré, le BUSD de Binance qui ne peut plus émettre de nouveaux tokens et l'USDT de Tether dont la société est sujette à de nombreuses controverses.
Dans ce contexte, le protocole de prêt et d'emprunt veut tirer son épingle du jeu en créant son stablecoin décentralisé, le GHO. Approuvé le 1er août 2022 par la gouvernance d'Aave, il a été lancé le 9 février 2023 sur le testnet Goerli d'Ethereum.
Suivant le cours du dollar, les GHO seront mint par les utilisateurs en échange d'un collatéral, et seront détruits lors du remboursement du prêt associé. Les intérêts payés par les emprunteurs seront transférés à la trésorerie de la DAO Aave.
À quoi sert le token AAVE ?
Les tokenomics et les levées de fonds
Le projet Aave a récolté un total de 49 millions de dollars au cours de 3 cycles de financement ayant eu lieu entre 2017 et 2020.
En novembre et décembre 2017, Aave a fait l'objet d'une ICO publique, laquelle lui a permis de récolter 16,5 millions de dollars. Notez que lors de cette levée de fonds, le token LEND était proposé au prix d'un ETH pour 25 000 à 27 500 LEND (équivalent à 250 ; 275 AAVE) : plus tôt arrivaient les investisseurs, plus grande était la somme de LEND qui leur était attribuée.
Lors de cette ICO, 1 300 000 000 LEND ont été attribués de la manière suivante :
- 60 000 000 LEND distribués en pre-sale (en septembre et octobre 2017) au prix d'un ETH pour 30 000 LEND ;
- 940 000 000 LEND pour les investisseurs de l'ICO ;
- 300 000 000 LEND pour l'équipe du projet et son développement.
Concernant les fonds attribués au développement de ETHLend, ils ont été progressivement débloqués sur 24 mois. Ces fonds sont alloués de la manière suivante :
- 30% pour le développement du projet ;
- 20% pour améliorer l'expérience utilisateur ;
- 20% pour les questions juridiques et de management ;
- 20% pour des opérations de marketing ;
- 10% pour des coûts non prévus.
Lorsque le token AAVE a vu le jour, chaque token LEND était échangeable en tokens AAVE pour un ratio de 100:1. En conséquence, le nombre de tokens en circulation ne peut pas dépasser les 13 millions d'AAVE.
Dans un second temps, en juillet 2020, Aave a reçu le soutien de plusieurs fonds d'investissement lui permettant de collecter 7,5 millions de dollars supplémentaires. Le projet a notamment reçu le soutien de DTC Capital, Parafi Capital Three Arrow Capital et Framework Ventures.
Enfin, une dernière levée de fonds a été réalisée en octobre 2020. Blockchain.com Venture a mené ce tour de table avec Blockchain Capital et Standard Crypto. Avec ces 25 millions d'euros supplémentaires, Aave s'affirme comme l'un des projets les plus importants de la DeFi.
Récompense pour les dépositaires
Véritable moteur de l'écosystème Aave, le AAVE joue le rôle d'utility token. Il peut notamment être utilisé pour réduire les frais des différents services d'Aave et donne des droits sur la gouvernance du protocole.
AAVE est utilisé pour voter et décider du résultat des propositions d'amélioration d'Aave. En outre, l’AAVE est éligible au staking dans le cadre du module de sécurité du protocole. Cela fournit une sécurité aux déposants et permet de générer un revenu passif.
Droit de gouvernance
Sur le protocole Aave, les utilisateurs participants à la gouvernance reçoivent un pouvoir de vote proportionnel au nombre de tokens AAVE détenu. Deux types de pouvoirs peuvent être distribués. Le pouvoir de proposition permet de créer des propositions pour la gouvernance. De son côté, le pouvoir de vote autorise son propriétaire à voter pour ou contre une proposition.
Ces deux pouvoirs peuvent être utilisés par l'utilisateur ou être délégués à une personne tierce. En conséquence, la puissance de vote de cette personne augmentera selon le nombre de tokens attribués.
La gouvernance sur Aave se déroule en plusieurs temps distincts :
- Création d'une ARC (pré-AIP) : une Aave Request for Comment constitue la première étape du processus de gouvernance. Les participants à la gouvernance peuvent proposer leurs idées pour améliorer le protocole via le forum de gouvernance ;
- Utilisation du Aave Snapshot : le Snapshot permet de jauger l'intérêt de la communauté sur les différents ARC présentés ;
- Préparation de l'AIP : abréviation pour Aave Improvement Proposal, les AIP sont les ARC ayant réussi à passer l'étape du Snapshot ;
- Vote de l'AIP : les membres de la gouvernance votent pour ou contre l'implémentation de la proposition dans le protocole. Il est nécessaire de posséder un pouvoir de proposition assez important pour soumettre une AIP à un vote.
Si la proposition est votée par un nombre assez important de personnes et respecte le quota de quorum requis, alors l'AIP est automatiquement implémentée sur l'application.
Équipe et partenaires
Les membres du projet
Selon la page LinkedIn officielle de l'équipe d'Aave, celle-ci se compose de 118 personnes. Penchons-nous sur le parcours et les missions de ses principaux membres :
Fondateur et PDG d'Aave, Stani Kulechov est un chef d'entreprise chevronné qui possède une vaste expérience dans le développement de solutions dans le secteur de la blockchain. Diplômé d'un Master de droit à l'université d’Helsinki, Stani Kulechov conseille notamment de nombreux projets blockchains et prend souvent la parole lors de conférences au sujet de la FinTech et des smart contracts d'Ethereum.
Responsable des opérations financières pour Aave, Peter Kerr est un directeur financier ayant plus de 8 années d'expérience dans le secteur bancaire, notamment chez HSBC et Deutsche Bank.
Arrivé en décembre 2021 en tant que responsable des opérations, Nick Kritikos a été vice-président chez Oracle puis partenaire de gestion chez ConsenSys.
Enfin, Christina Beltramini est la responsable de la croissance et des partenariats. Elle a collaboré avec ByteDance et TikTok pendant deux ans en tant que développeuse d'affaires dans le secteur musical.
Les partenaires d'Aave
Que cela soit pour améliorer ses fonctionnalités, proposer de nouveaux services à ses utilisateurs, ou tout simplement pour faire croître sa renommée dans la DeFi, les équipes d'Aave ont réalisé plusieurs partenariats avec des entités externes.
Dans un premier temps, ces rapprochements se concentraient sur les entités déjà présentes dans le secteur Web3 :
- Chainlink : le réseau d'oracles décentralisé offre à Aave des données fiables sur le prix des actifs ;
- MYKEY : un wallet qui intègre les produits DeFi d'Aave à son écosystème ;
- RealT : Aave apporte à cette plateforme de tokénisation de biens immobiliers des hypothèques sur Ethereum ;
- Gitcoin : Aave y organise des hackathons en ligne sur le thème du Web 3.0 ;
- Tether : avec la société émettrice du stablecoin USDT, Aave améliore ses solutions de flash loans décentralisés.
Progressivement, des collaborations ont vu le jour avec des acteurs plus traditionnels. La plus importante d'entre elles est celle avec JP Morgan : le 2 novembre 2022, la banque américaine réalisa ses premières transactions sur la plateforme Aave Arc, la version du protocole dédiée aux investisseurs institutionnels.
Comment acheter du AAVE ?
Avec son importante capitalisation, le token AAVE est disponible sur de nombreuses plateformes telles que eToro, Crypto.com, Binance, Uniswap et Kraken.
Pour un confort de trading lié à ses importantes liquidités sur sa plateforme, nous vous recommandons d'utiliser eToro pour acheter et vendre du AAVE.
Recevez jusqu'à 500 $ en bonus en déposant des fonds sur eToroExplications pour l'achat de AAVE sur eToro
- Inscrivez-vous sur eToro
- Vous allez recevoir un e-mail et devrez cliquer sur un lien pour vérifier votre compte
- Déposez des euros sur la plateforme
- Cliquez sur le bouton Recherche, puis recherchez le token AAVE dans le menu Cryptomonnaies
- Il ne vous reste plus qu'à acheter du AAVE pour le montant de votre choix
- Félicitations ? Vous êtes maintenant en possession de tokens AAVE !
? Suivez notre guide pour acquérir vos tokens AAVE
Comment stocker ses tokens AAVE ?
Afin de stocker du AAVE en dehors des exchanges, l'une des solutions les plus recommandées est de se munir d'un hardware wallet. Ce type de technologie permet la conservation de vos tokens de manière simple et sécurisée.
À l'heure actuelle, le produit le plus utilisé au monde pour protéger vos AAVE est le Ledger Nano S Plus. Grâce à son stockage hors ligne et son interface Ledger Live, vous pourrez y sécuriser plus de 5 000 cryptomonnaies différentes.
Sécurisez vos cryptos avec un wallet Ledger Nano S Plus à seulement 49 €? Ledger Nano S Plus : Avis et Guide pour Paramétrer le Wallet Crypto de Référence
Notre avis sur le protocole Aave (AAVE)
Véritable fleuron de la finance décentralisée, le protocole Aave est un indispensable pour tous les adeptes du secteur. Outre l'emprunt de cryptomonnaies et la possibilité de générer des revenus passifs, d'autres applications de la DeFi se basent sur Aave.
La plus importante d'entre elles est Lens Protocol, un projet ayant l'ambition de créer un écosystème dédié aux réseaux sociaux décentralisés. À l'écriture de ses lignes (février 2023), plusieurs milliers de personnes se connectent quotidiennement sur cette application décentralisée.
À l'avenir, Aave voit grand, et compte bien conquérir toute l'Europe. En effet, depuis août 2020, la Financial Conduct Authority (FCA), le gendarme financier du Royaume-Uni, a accordé à Aave une licence d'établissement de monnaie électronique. Cette licence autorise la startup à fournir des services de paiement au même titre que ceux de Coinbase et Revolut.
Néanmoins, en Europe, un cadre législatif adapté aux solutions de prêts décentralisées est nécessaire pour que les services d'Aave soient utilisés à grandes échelles par les institutionnels. Cependant, ces règlementations ne verront pas le jour avant plusieurs mois, voire quelques années.
En attendant, Aave consolide son écosystème avec le développement de nouvelles solutions, à l'instar de son stablecoin GHO et de Lens Protocol.
? Découvrez plus de 100 fiches synthétiques sur les cryptomonnaies
Quel est votre avis sur Aave et son token ?
Sources : ETHLend GitHub, Aave, Aave Document Hub – Cette fiche a été mise à jour par Timothy Bourbotte le 11 avril 2023












