Fin du BUSD : Tether engrange un milliard de dollars sur l'USDT
La société Paxos a été sommée de cesser l’émission du stablecoin BUSD de Binance, et le marché crypto a déjà choisi son grand gagnant. L’USDT de Tether a engrangé un milliard de dollars de capitalisation depuis hier, grâce à la fuite des investisseurs. Le roi des stablecoins vient encore de consolider sa position.
Les investisseurs fuient le BUSD vers l’USDT de Tether
Bien que Changpeng Zhao, le PDG de Binance, se soit montré rassurant, la nouvelle qui est tombée en début de semaine a mis un coup d’arrêt au BUSD. Le stablecoin de Binance, qui se rêvait en concurrent sérieux de l’USDT de Tether, a du plomb dans l’aile. Nous vous l’expliquions hier, la plateforme d’échange a vu plus d’un milliard de dollars de stablecoins quitter ses coffres hier, dans un grand mouvement de panique des utilisateurs.
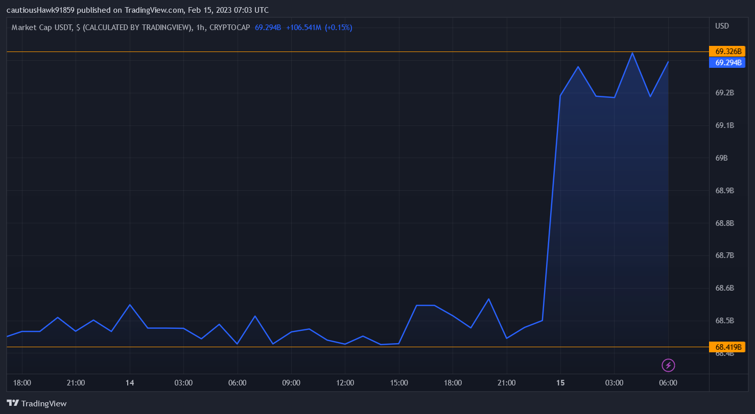
Et le gagnant est… Tether. La capitalisation de l’USDT a en effet pris plus d’un milliard de dollars depuis hier, signe que les ex-partisans du BUSD se sont réfugiés dans les bras du plus grand stablecoin du moment :

La capitalisation de l’USDT explose depuis le début des difficultés du BUSD de Binance
La capitalisation du BUSD affiche le mouvement inverse. Alors qu’elle atteignait 16 milliards de dollars le 12 février, elle s’est réduite jusqu’à 15 milliards de dollars ce matin.
? Pour aller plus loin – Stablecoin, tout savoir sur ce type de cryptomonnaie
Sécurisez vos cryptos avec un wallet Ledger Nano S Plus à seulement 49 €Tether (USDT), roi incontesté des stablecoins
S’il y a une constante dans le monde des cryptomonnaies, c’est la capacité presque surnaturelle de Tether à continuer d’exister et rassembler les investisseurs, malgré les scandales et doutes qui ont émaillé son existence. Son stablecoin USDT vient de prouver qu’il était encore le roi, et sa dominance du marché des cryptos « stables » dépasse désormais les 50%.
La tendance ne se retrouve d’ailleurs pas autant chez l’USDC de Circle, le deuxième plus grand stablecoin du moment. Il a en réalité lui aussi perdu de l’ampleur : son market cap dépassait les 41 milliards de dollars le 12 février, mais il a chuté à 40 milliards de dollars ce matin.
Pourquoi cette faveur des investisseurs pour Tether ? La raison semble partiellement d’ordre géographique. Paxos et Circle (l’émetteur de l’USDC) sont tous deux situés aux États-Unis, lieu où la SEC rôde. Quant à Tether, il est situé à Hong Kong, et n’est donc pas atteignable par le gendarme financier américain. De quoi nous rappeler que malgré les idéaux de décentralisation portés par les cryptomonnaies, la localisation géographique joue un rôle non négligeable.
? Écoutez cet article et toutes les autres actualités crypto sur Spotify
Achetez des cryptos facilement avec eToroSources : TradingView, CoinGecko
La Newsletter crypto n°1 🍞
Recevez un récapitulatif de l'actualité crypto chaque jour par mail 👌
Certains contenus ou liens dans cet article peuvent être de la publicité. Cryptoast a étudié les produits ou services présentés, mais ne saurait être tenu responsable de tout dommage ou perte liés à leur usage. Investir dans les cryptomonnaies comporte des risques. N'investissez que ce que vous êtes prêt à perdre.

Passer de 41 milliards a 40 milliards de capitalisation de l'usdc est une chute pour vous ?
Perdre 1 milliards sur 16 pour le busd une dégringolade ...
N'est ce pas un peu excessif comme terme !!